Аналитика. Страница раздела.
1. Параметры экранной формы
| Параметр | Значение |
|---|---|
| Открывается из | Меню → Мониторинг → |
| Тип экранной формы | Страница просмотра |
| Компонент выбора периода отображения | "День", "Неделя", "Месяц", "Произвольно" |
| Компонент динамики | Нет |
| Автообновление страницы | 5 минут |
| Всплывающие уведомления на странице | Да, только относящиеся к странице Аналитика |
| Работа с тегами | Да |
2. Параметры для фильтрации
| Наименование поля | Описание |
|---|---|
|
Теги |
При нажатии на поле "Найти по тегам" открывается модальное окно, содержащее набор плиток с системными и пользовательскими тегами, которыми помечены сервисы, доступные пользователю. |
3. Параметры для поиска
| Тип | Описание |
|---|---|
| По странице | Поиск по тексту, отображаемому на странице сервисов. |
| По сервисам | Поиск по названию сервиса. |
| По владельцам | Поиск по названию контрагента, который выступает в роли владельца сервиса. |
| По контрактам | Поиск по названию контракта, к которому имеет отношение сервис. |
| По тестам | Поиск по названию теста. |
| По точкам доступа | Поиск по названию точки доступа в настройках сервиса. |
| По зондам | Поиск по названию зонда, используемого в сервисах |
| По потребителям сервиса | Поиск сервиса по названию контрагента - потребителя сервиса, к которому сервис имеет отношение. |
4. Кнопки на Toolbar
| Кнопка | Описание | |
|
|
Возвращение на главную страницу Аналитики | |
|
|
Добавление новой вкладки с виджетами | |
| Добавление нового виджета | ||
5. Параметры Виджетов
| Название | Режим отображения | Описание |
|---|---|---|
|
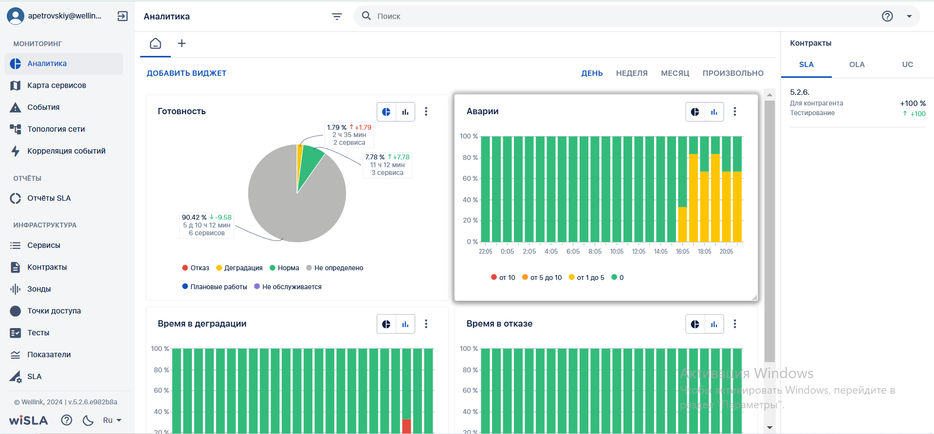
Готовность |
Круговая диаграмма | Отражает время нахождения услуг в определенном состоянии за выбранный период и динамику изменения по отношению к предыдущему аналогичному периоду:
|
| Столбчатая диаграмма | Отражает время нахождения услуг в определенном состоянии за выбранный период (в часах и процентах), направление и величину изменения (%) по отношению к предыдущему аналогичному периоду:
|
|
| Аварии | Круговая диаграмма | Отражает долю услуг от общего (%) и динамику изменений и количество сервисов, которые находились в одном из 4 нижеописанных интервалов по количеству аварий за выбранный период:
|
| Столбчатая диаграмма |
Отражает количество аварий за интервал шага диаграммы:
|
|
| Время в отказе | Круговая диаграмма |
Отражает относительную долю услуг, которые находились в состоянии «отказ» в течение выбранного периода и отображаются в одном из 4 положений относительно продолжительности нахождения в состоянии отказа за выбранный период:
|
| Столбчатая диаграмма |
Отражает процент времени в отказе за период шага:
|
|
| Время в деградации | Круговая диаграмма |
Отражает относительную долю услуг, которые находились в состоянии «деградация» в течение выбранного периода и отображаются в одном из 4 положений относительно продолжительности нахождения в состоянии отказа за выбранный период
|
| Столбчатая диаграмма |
Отражает процент времени в отказе за период шага:
|
6. Макеты
- Изменение размеров виджета в ширину.
- Изменение размеров виджета в высоту.
- Изменение размера виджета по диагонали.
- Перемещение виджета.
- Фильтрация по тегам.
- Поиск с параметрами.
- Новая вкладка.
- Страница аналитики, выбор произвольного интервала времени:












